We have a strict honest review policy, but please note that when you buy through our links, we may receive a commission. This is at no extra cost to you.

SE Ranking vs Semrush: which tool is better for your SEO or AI visibility project? In this post you’ll find an in-depth comparison of the two products that helps you decide between them.
Quick verdict
If you’re deciding between SE Ranking and Semrush, it’s a case of choosing between affordability and feature depth.
SE Ranking is the better option for users that need good all-round SEO features for a reasonable price. It offers more generous project and crawl limits than Semrush, solid rank tracking, AI visibility tracking tools and reliable traffic estimates at a considerably lower price point than Semrush.
Semrush is the better choice for users who want access to serious quantities of SEO/AI visibility data and features. Its keyword and backlink databases are significantly larger than SE Ranking’s, its AI-driven search visibility reporting is more reliable, and its content, PPC, and link-building tools are among the most powerful on the market.
Bottom line: choose SE Ranking if affordability, flexibility, and project volume matter most; choose Semrush if you want maximum SEO and AI search intelligence and functionality, and are happy to pay for it.
I’ll begin my full comparison with a quick overview of both tools.
SE Ranking and Semrush: a quick overview
SE Ranking and Semrush are marketing platforms that share a key aim: to provide you with data that lets you create effective SEO and online advertising campaigns.
This data can help you:
- discover what phrases people use when searching for businesses or services like yours
- understand how visible your brand is across both traditional and AI-driven search results
- create content that is likely to generate improved online visibility for your website and more organic search traffic
- identify opportunities for building links (‘backlinks’) from other sites to yours
- change technical aspects of your site so that it has a better chance of ranking highly in search engine results
- find out more about online advertising strategies used by your competitors.
As you go through this comparison, you’ll learn about the different features that both tools provide you that give you access to all this data.
Let’s start with domain analysis.
Domain analysis features
One of the most useful things you can do with any search optimization tool is domain analysis. This means getting a basic overview of how a domain is performing in search results.
Domain analysis is typically performed on:
- your own website — to identify opportunities to improve visibility, traffic, and overall search performance
- a competitor’s website — to see how difficult it will be to outrank them in search results (and to identify ways to do so).
When testing these two platforms, it took me a little while to find SE Ranking’s domain analysis features — I had to click on a ‘Research’ icon, then on a ‘Competitive Research’ link and then an ‘Overview’ one.

In Semrush, you’re only ever one click away from domain analysis — you simply click the ‘Domain Overview’ link on the left hand side of the screen and you’re there.
Either way, once you’ve located both tools’ domain analysis features, you’ll find that they work in pretty similar ways. You enter a domain, and both platforms surface a host of useful SEO and AI visibility metrics about them.

Now, when comparing Semrush to alternative SEO and AI visibility tracking solutions, I nearly always find that the data surfaced by Semrush’s domain overview tool is more comprehensive than that available in competing products.
This is not the case, however, when it comes to comparing SE Ranking to Semrush — SE Ranking’s domain analysis metrics are very similar to those offered by Semrush, and are equally exhaustive.
On the SEO side, metrics you get from both tools include:
- an ‘authority score’ (Semrush) or ‘domain trust score‘ (SE Ranking) that gives you an at-a-glance indication of how well a website is likely to perform in search results (the higher the score, the better its chances)
- an estimate of the organic traffic to the website (both on a per-country and global basis)
- the number of domains and external links pointing to the website (the more of these the better from an SEO point of view)
- the number of keywords the website ranks for
- the top-ranking keywords the website ranks for
- anchor text commonly used in links to the website
- search intent data that lets you know what people are aiming to do when visiting a website (i.e., buy something, find an answer to something, navigate somewhere, etc.)
- key competing domains
- data regarding what keywords the owner of the site being examined is bidding on in paid search.
Both platforms also provide insights into how a domain is performing across AI-powered search platforms — but the quality and reliability of this data varies significantly.
In Semrush, AI visibility reporting includes a dedicated ‘visibility score,’ alongside detailed metrics for brand mentions and cited pages across major AI platforms, including ChatGPT, Google AI Overviews, Google AI Mode, and Gemini. The data is presented in a clear, consolidated dashboard that makes it easy to understand both overall performance and platform-level trends.
SE Ranking also tracks AI search visibility and — on paper — covers a slightly broader range of platforms. In addition to Google AI Overviews, Google AI Mode, ChatGPT, and Gemini (which both tools monitor), SE Ranking also includes visibility data for Perplexity.
However, during testing, I wasn’t convinced of the reliability of SE Ranking’s AI visibility data.
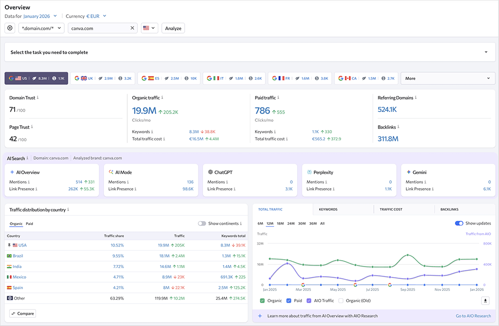
For example, when analyzing canva.com — a site that is heavily cited and referenced across AI-generated results — SE Ranking surfaced fairly low numbers of cited links, and absolutely no mentions across platforms like ChatGPT, Gemini, and Perplexity.

By contrast, Semrush reported a far more credible distribution of both mentions and citations across all AI platforms for the same domain, including over 440,000 mentions and 77,000 cited pages (see my screenshot below).

There are a couple of more traditional domain analysis areas where each tool has a slight edge over the other.
SE Ranking gives you more search intent data. When performing domain analysis in both tools, you’ll get a breakdown of what visitors are aiming to do when a search query leads them to your site.
In Semrush, this breakdown involves the following labels:
- Informational — the keyword is being entered by a user who wants to find a specific answer to a question
- Commercial — the user wants to investigate brands or services
- Navigational — the user wants to find a particular page or website
- Transactional — the user wants to complete an action (i.e., a purchase).
In SE Ranking, you can make use of an additional search intent label, however — ‘local.’ As you might expect, this lets you see when visitors to a website are expecting it to provide information about products or services in a particular geographical area.

SE Ranking also shows you a ‘total traffic cost’ figure in its domain overview — the equivalent amount of money you’d have to pay to show your website at the top of search result pages using Google Ads. (You can get this data in Semrush too, but will need to navigate elsewhere to find it.)

Semrush gives you more data about backlinks in its domain overview analysis, however, letting you immediately know more about the types of links to a particular site (follow vs nofollow; image vs text etc).

In terms of the accuracy of traffic estimates, I found the traffic estimates surfaced in SE Ranking’s domain overview to be more accurate.
I compared Google Analytics data for five sites I manage against the traffic analytics returned by Semrush and SE Ranking; the SE Ranking estimates were considerably closer to the actual site traffic. Admittedly this was a small test, but I think the fact that SE Ranking’s figures were consistently closer is worth pointing out.
Overall, both platforms deliver strong domain analysis features and a similarly rich set of insights.
However, Semrush pulls ahead on AI-driven search visibility, providing more reliable and actionable data for understanding how domains perform across modern AI-powered search platforms.
Now let’s take a look at keyword research.
Keyword research
Keyword research generally involves four main things:
- finding out how many people are searching for a given keyword
- establishing how difficult it is to rank for that keyword
- identifying who is already ranking for that keyword
- getting suggestions for other ones.
SE Ranking and Semrush both make it straightforward to get your hands on all the above data, and their keyword research tools work in pretty similar ways.
One thing you should note about both tools, however, is that they only provide keyword research data for Google. This is understandable, as at time of writing it accounts for over 89% of search queries (source: Statcounter).
Getting a keyword overview
To get core data about search phrases in either SE Ranking or Semrush, you start by entering a keyword into their appropriately-named ‘keyword overview’ tools. Doing so will provide you with a snapshot of how many people are searching for your keyword and how hard it will be to rank for it.
Here’s a screenshot of what you get in SE Ranking when you enter a phrase into its keyword research overview tool:

And here’s what you get when you do the same in Semrush:

As you can see, the sort of data you get from both tools is very similar. Both platforms immediately show you a keyword difficulty score, search volume, search intent data, search trends, and some keyword ideas.
(When you scroll down the results pages, you’ll also get to see which sites are currently ranking well for the keyword).
Semrush does have a couple of edges here, though. First, in most cases it will tell you not just how difficult it will be to rank highly in search results for a particular phrase (in the form of its keyword difficulty score) but — and as illustrated in the screenshot below — it also gives you an idea of how many links you’ll need to build to do so.

This piece of information gives you a clear indication of the amount of outreach work you’ll need to do in order to rank highly for a phrase. It’s a useful metric that will enable you to make quick (but informed) decisions regarding whether or not you should target a particular keyword.
Keyword suggestions
Depending on the sort of information you get from SE Ranking and Semrush’s keyword overview tools, you may find yourself needing to look at alternative keywords (this is usually the case when you’re told that your first choice of keyword will be too hard to rank for).
To this end, both SE Ranking and Semrush give you access to lists of keyword suggestions — in the form of their ‘Keyword Suggestions’ and ‘Keyword Magic’ tools respectively. These work by surfacing a bunch of keyword suggestions in response to a target phrase entered.

Both features are similarly laid out, with tools at the top of the suggestions list that let you filter keywords by things like difficulty, search volume, search intent etc., and groups of suggestions on the left containing sets of related keywords.

I think it’s fair to say that Semrush wins in this department. In my tests of both platforms’ keyword suggestion features, it always returned significantly more keyword ideas.
(And it returned them more quickly too: in my tests, SE Ranking was quite slow at surfacing this data).
The table below gives a flavor of the results I was getting when asking each tool for suggestions relating to popular ecommerce platforms and marketplaces:
| Keyword | Number of SE Ranking suggestions | Number of Semrush suggestions |
| Amazon | 834k | 8m |
| eBay | 408k | 2.7m |
| Etsy | 43k | 511k |
| Shopify | 46k | 363k |
| Wix | 17k | 214k |
These results speak to the disparity in the sizes of the SE Ranking and Semrush keyword databases. While SE Ranking’s keyword database sounds impressively large — totalling 5.4 billion keywords — it is dwarfed by Semrush’s, which contains 27.9 billion.

(These numbers are based on publicly available data from SE Ranking and Semrush).
Semrush also gives you more filters to play with when reviewing keyword suggestions: 18 to SE Ranking’s 14, with the additional filters relating to language, position in search and match type.

Keyword lists
Keyword lists give you a way to shortlist keywords for an SEO project, and check in on how keyword difficulty for your target phrases is trending over time.
Creating keyword lists in SE Ranking and Semrush is very easy to do — you go to ‘Keyword Manager’ (SE Ranking) or ‘Keyword Strategy Builder’ (Semrush) sections, create a list and populate it with your preferred keywords. Once created, these lists will be updated with the latest data relating to your keywords.
Here’s a screenshot of a small list I created in SE Ranking to try the feature out:

Both list managers are pretty similar in quality, showing you your keywords alongside data relating to:
- keyword difficulty
- search volume
- search intent
- PPC competition
- PPC cost
- SERP features (rich snippets, jump links etc.)
- sites that already rank highly in search results for the keywords in question
However, Semrush shows you a bit more data beside each keyword, namely:
- search trend — a graphic highlighting recent peaks and troughs in searches for a given keyword
- click potential — a metric indicating how likely it will be that somebody will click through to your site should it rank in the top 10 for the keyword in question.
In terms of the number of keywords you can add to lists, Semrush restricts you to 200,000 across all its plans; SE Ranking’s equivalent cap varies between 30,000 and 500,000 depending on plan (more on pricing plans shortly).
Topic clustering
Topic clustering is an SEO technique that focuses on organizing content around central themes, with a view to improving a website’s structure, user experience and search engine rankings.
With topic clustering, a main ‘pillar’ page is typically created that acts as the core hub for a broad topic, and it is linked to related — but more specific — ‘cluster’ pages that cover various aspects of the topic in depth.
For example, on a travel site, you might create a pillar page called ‘Planning a trip to Dublin’ that links out to pages about things to do in Dublin, how to get around the city, a list of the best restaurants to check out and so on.
This creates a network of related content, making it easier for search engines to understand the relationships between pages — and recognize the website as an authority on the topic.
In SE Ranking, there are two ways to go about topic clustering. First, you can use its ‘Content Idea Finder’ tool, which is located in its ‘Content Marketing’ section.
On the plus side, this is very easy to use — you simply enter a topic that you’d like some clusters for, and SE Ranking will output some suggestions for cluster pages relating to it.

Within each cluster you’ll find 10 suggested keywords that you can include in your cluster pages.

To be honest, I wasn’t always blown away by these suggestions — some of them seemed a bit off-topic, badly phrased, or too similar to each other.
And they come at a price too: to access the ‘Idea Finder’ feature, you have to pay extra — between $29 and $99 per month, depending on your SE Ranking Plan.
There’s another topic clustering tool in SE Ranking: its ‘Keyword Grouper’ feature. But despite several attempts to understand how it works, I really struggled! The help materials for this are poor and despite reading several articles about it, and watching a video tutorial about the feature, I’m still a bit puzzled about what it’s supposed to do and how it works.
My best understanding of it is that it looks at a list of keywords you’ve uploaded, and puts any phrases that generate similar results in Google’s top 10 search results into groups.

However, it’s not madly clear what you should then do with those groups — SE Ranking simply says that “keyword grouping allows you to distribute keywords wisely across a website’s pages which is particularly important for SEO and contextual advertising,” but this is a bit vague for my liking.
I’m sure there is value in the Keyword Grouper feature, but it needs to be explained better by SE Ranking, and the same goes for its applications.
(If you manage to work out what exactly the SE Ranking keyword grouper does, and decide to use it, you should note that every keyword grouped incurs a $0.004 fee.)
As for Semrush, topic clustering works in a similar way to SE Ranking’s ‘Content Idea Finder’ — you enter a phrase into its ‘Keyword Strategy Builder’ tool and Semrush will surface cluster page ideas and keywords that you might want to consider using in them.
On the plus side, and unlike SE Ranking’s ‘Keyword Grouper,’ this is a built-in feature — no additional fees apply to access it.
When I tested Semrush’s topic clustering in the past, I found that the results could be a little hit-and-miss, with some cluster suggestions feeling tangential or poorly aligned with the core topic.
However, recent testing shows that this has improved significantly. The cluster suggestions now feel far more coherent, relevant, and logically structured.
For example, when analyzing the topic ‘David Bowie songs,’ Semrush produced a well-organized set of tightly related subtopics and keyword groups, covering areas such as popular tracks, albums, lyrics, eras, and musical style — all of which mapped naturally onto a sensible pillar-and-cluster content framework.

This makes the tool far more useful for practical content planning, allowing you to move quickly from raw keyword data to a clear, structured publishing roadmap.
So overall, I’d give the win in the topic clustering department to Semrush.
PPC research features
By comparison to their key competitors Moz and Ahrefs, Semrush and SE Ranking both give you access to a lot of paid advertising data (again you should note that this relates to Google only).

Metrics provided by both tools include:
- position data (where in the SERPs ads are being displayed)
- competitor analysis (which companies are targeting similar keywords to the ones you are)
- ads history (a record of which ads were displayed most often over time)
- landing pages used in ad campaigns
- subdomains used in ad campaigns
- copies of the ads used.

One feature that SE Ranking provides here that Semrush doesn’t is a ‘traffic distribution by country’ metric. As its name suggests, this lets you see which countries advertisers are prioritizing when it comes to PPC budget.

Another thing worth pointing out is that while SE Ranking’s advertising search data is limited to standard PPC ads (i.e., those you typically see above or below search results in Google), Semrush lets you get data on Google Shopping ad campaigns too. You can access this in its ‘PLA Research’ section (with PLA standing for Product Listings Ads).

This is useful because it lets you see what target keywords your competitors are using for product listing ads, along with the pricing of their products and promotions.
However, it’s also worth noting that many of Semrush’s advertising features are not included by default in its core subscription. To access its full suite of PPC research tools, you’ll typically need to purchase its Advertising Toolkit add-on, which costs between $99 and $220 per month, depending on usage requirements.
By contrast, SE Ranking includes its PPC research features directly within its standard plans, which may appeal to users looking for a more all-in-one pricing structure.
Overall, SE Ranking and Semrush boast a similar feature set when it comes to paid traffic research — with SE Ranking possibly providing access to more comprehensive data where standard Google PPC ads are concerned, and Semrush delivering additional value through its Google Shopping ad intelligence.
By bundling its PPC features into its standard plans, though, SE Ranking wins on value for money.
Content marketing features
SE Ranking and Semrush both give you access to content marketing tools. These aim to help you find things to write about and speed up the process of doing so.
In both platforms, access to the full feature set requires paid plans or add-ons. Semrush makes its content marketing toolkit available only on its higher-tier Pro+ plan ($299 per month) or above; SE Ranking provides limited access to its content tools on standard plans, with full functionality unlocked via a paid add-on ($29-$99 per month).
Both platforms also offer a topic discovery feature — an ‘Idea Finder’ in SE Ranking and a ‘Topic Research’ tool in Semrush. These work in broadly similar ways: you enter a seed topic and receive a structured set of article ideas, grouped into related subtopics.

As you might expect, both tools provide you with contextual data about subtopics, relating to keyword difficulty and search volume; Semrush goes one further here by giving you a ‘topic efficiency’ metric too. When Semrush surfaces a subtopic that generates a lot of monthly searches, but involves keywords that are easy to rank for, it will flag it as having a ‘high’ topic efficiency.
In terms of writing the articles, both platforms — as is increasingly common in SEO platforms these days — provide you with AI writing tools. In SE Ranking this comes in the form of a built-in feature, ‘Content Editor.’ With Semrush, you can access an article generator, so long as you pay for its ‘Content’ toolkit.

SE Ranking’s ‘Content Editor’ and Semrush’s ‘AI Article Generator’ both feature a ‘wizard’ style interface that lets you specify things like word count, tone of voice, readability level and so on. But while Semrush then goes on to immediately create the entire article for you, SE Ranking takes you to an interface where you have to define the article structure (based on AI suggestions) and then ask the AI assistant to complete relevant sections manually.
This leads to a more granular approach and one that some users might prefer — but I found it slightly clunky. It was quite time consuming to work this way, and I ended up wondering whether it might be simpler (and quicker) to just nip into ChatGPT and ask it to define my article structure and write the copy for me.
(For the record, Semrush’s Article Generator is actually powered by ChatGPT; and although it’s not clear what SE Ranking uses as its AI engine, I strongly suspect it’s ChatGPT too!)

In terms of the quality of the output from both tools, it’s in line with what you’d generally expect from an AI writing tool in 2026 — usable up to a point, but ultimately in need of a fair bit of editing. I found that when asking the tools for factual articles, they performed a bit better than when I asked them for review or opinion-based content — but I really wouldn’t feel comfortable publishing the results from either tool unedited.
(Particular caution will need to be applied with regard to the images Semrush provides to accompany content — they can be bafflingly off-topic, as the image choice below, for a test article about the making of The Dark Side of The Moon, highlights.)

To be fair to both tools, they do flag up when they feel improvements are required — just be prepared to make a lot of them!

I’ve no doubt that this sort of technology will improve over time — but for now, given all the editing and fact-checking that’s required to make AI-generated content publishable, I usually restrict my use of it to idea or structure generation, and do the writing myself.
Before moving on from content marketing, there’s a couple of other things to note about the features on offer here from Semrush and SE Ranking.
First, Semrush gives you access to a couple of additional tools for which there aren’t really equivalents in SE Ranking: its ‘SEO Writing Assistant‘ and a brand monitoring tool.
The SEO Writing Assistant lets you enter copy into Semrush and then (as you might expect) gives you a bunch of suggestions on how to improve it from an SEO point of view (relating to keyword choice, paragraph length, readability, tone of voice etc.). These recommendations are genuinely helpful and often more nuanced than those offered by competing platforms.

Ultimately, SE Ranking and Semrush provide capable content marketing toolkits, with similar core functionality around topic ideation and AI-assisted writing.
SE Ranking’s more manual workflow may appeal to users who want greater editorial control, but in my testing, it also introduced friction and slowed down the writing process. Semrush, by contrast, delivers a more streamlined and polished experience, backed up by its excellent SEO Writing Assistant.
Because of the broader range of tools and smoother workflows, Semrush takes the win for content marketing features — if you can live with a significantly higher price point.
Backlink analysis
How well a site performs in search results can be heavily influenced by how many backlinks — external sites linking to it — exist for that site.
And backlink analysis can be helpful because it lets you see what kind of links are helping your competitors rank highly. You can then approach the same (or similar) websites, asking them to link to you as well (or instead!).
Basic backlink analysis
Using their backlinks analytics features, SE Ranking and Semrush both let you enter a domain name and see a list of all the backlinks to it that each tool can find.

How many each surfaces will depend on the scope of its backlink database; based on publicly available information from SE Ranking and Semrush, the sizes of these are as follows:
- SE Ranking: 2.9 trillion backlinks
- Semrush: 43 trillion backlinks
So, in theory at least, Semrush should surface more backlinks. But I wanted to find out how this played out in practice, so I did a simple test, running a variety of domains (involving significantly different topics and traffic levels) through both platforms to see which surfaced the most links for them.
Here are my results:
| Domain | Links found by SE Ranking | Links found by Semrush |
| amazon.com | 2.6bn | 6.3bn |
| dublinpublictransport.ie | 1.1k | 1.7k |
| empireflippers.com | 69k | 89k |
| fivegrandstereo.com | 347 | 614 |
| hotpress.com | 85k | 130k |
| irishtimes.com | 5.9m | 8.3m |
| nytimes.com | 200m | 817m |
| prescriptionmusicpruk.com | 1.8k | 2.9k |
| shopify.com | 2.2bn | 1.3bn |
| thebeatles.com | 352k | 370k |
As you can see from the above table, Semrush ‘won’ nine out of the 10 contests.
Now, this is just a small-scale test, and it’s important not to draw too heavily on its results. But they are consistent with the fact that a bigger database should result in a surfacing of more backlinks.
Number of links surfaced aside, it’s fair to say that you get a lot more metrics from Semrush when it comes to backlink analysis than you do from SE Ranking. While SE Ranking’s backlink report essentially provides the basics — the total number of backlinks, links gained and lost over time, top anchor text etc., Semrush gives you a host of additional metrics and graphs relating to a site’s links.

Additional data includes:
- categories of referring domains (arts, business etc.)
- backlink types (text, image, frame etc.)
- more detailed link attributes (while SE Ranking just shows you the number of dofollow vs nofollow links, Semrush gives you information on the number of UGC and sponsored links)
- overall reputation of the ‘link network’ pointing to your site
- outbound domains (sites that the domain being investigated links out to)
So, given its bigger link database and its more comprehensive range of tools for analyzing backlink profiles, when it comes to basic backlink analysis, it’s hard not to conclude that the winner is Semrush.
Link intersect tools
SE Ranking and Semrush both provide you with similarly-named ‘link intersect’ tools — a ‘Backlink Gap Analyzer’ and ‘Backlink Gap Tool’ respectively.
These allow you to compare a URL from your website against corresponding ones from competitor websites, and give you an exportable list of websites that are currently linking to your competitors, but not to you.

(The value of this is that you can then contact the owners of the sites linking to your competitors, asking them for a backlink.)
In one way, SE Ranking has an edge over Semrush here, because it lets you compare one site against five others, while Semrush limits you to doing so with four.
But SE Ranking also limits the number of times you can use the tool per day (these vary by plan — it’s not entirely clear how many times it can be used per individual plan, but in our testing of the ‘Essential’ plan, we could input 10 domains per day into the tool).
In terms of the number of link-building opportunities that each surfaces, given Semrush’s larger link database, you can generally expect Semrush to identify more gaps.
Identifying toxic links
Semrush and SE Ranking both provide you with access to a backlink audit tool that identifies potentially ‘toxic’ links (spammy links that some SEO professionals believe can lead to a site being penalized in search results).
In SE Ranking, you access toxic backlink data in its backlink checker; with Semrush you’ll need to use up a ‘project’ to get this data (more on projects and project limit shortly!).
With both tools, you can output a list of your toxic links to a CSV, which you can then upload to Google as a ‘disavow’ file (this asks Google to ignore them).
However, not everybody thinks that these sort of link spam identification tools are actually helpful. Chief amongst these sceptics is Google’s Webmaster Trends Analyst John Mueller: he is not a fan of the concept of toxic links at all, or the tools that identify them!
Mueller has gone so far as to say that disavowing links based on third-party metrics is a ‘terrible idea’ — one that could potentially do more harm to your site than good.
At the end of the day you’ll have to make your own judgment call on this — but at least with Semrush and SE Ranking you’ve got the option to do that (many competing tools don’t provide toxic link reporting at all).

Link building features
So how do SE Ranking and Semrush stack up when it comes to link building features?
Well, as we’ve seen above, both tools let you see which sites are linking to your competitors, and give you backlink gap analysis tools to help you spot additional link building opportunities.
Semrush goes one further however, by giving you a dedicated link building tool. This analyzes your domain or URL and then automatically surfaces a list of websites that it thinks you should target with backlink requests.

What’s particularly interesting about this feature however is that you’re not dealing with a static list or a spreadsheet of URLs — you’re dealing with a CRM-style interface, with each domain listed as a ‘prospect.’
You can click on a button beside each domain prospect to move it into different stages of a link-building pipeline, and send outreach emails from within the Semrush interface (by connecting the platform to your mailbox).

This is a nice feature and there isn’t really anything comparable in SE Ranking.
Ultimately, it’s fair to say that both SE Ranking and Semrush give you lots of useful backlink functionality — but for me, because of its excellent CRM-style backlink building tool, the winner in this area is Semrush.
Broken link building
Broken link building can be an effective SEO tactic.
It involves…
- finding a broken link
- recreating the ‘dead’ content that it used to point to, and
- asking site owners who used to link to the dead content to link to yours instead.
This approach allows you to build up new backlinks to your content — and the more backlinks that point to your website, the better it can perform in search.
In order to make this tactic work, you need to be able to identify broken links — and both SE Ranking and Semrush provide features to let you do this.
Finding broken links is particularly easy to do in SE Ranking. You just go to its backlink checker, enter a domain, and click on the ‘broken backlinks’ figure.

This will then give you easy access to all the broken links to the site you’re looking at (which can then be exported to CSV or Excel if desired).
Semrush’s broken link building feature is a bit harder to get at — to get a list of broken links, you have to run a backlink analytics report, navigate to an ‘indexed pages’ section, click a ‘broken pages’ option and then export the results to an Excel or CSV file. You can then sort or filter this file to identify the 404 errors (broken links).
This is more of a complicated process than it should be, but on the plus side you can reimport this file to Semrush and do your broken link outreach directly within the platform, using a connected mailbox and the CRM ‘pipeline’ approach I discussed above.
But the actual process of spotting broken links is definitely easier in SE Ranking.
Identifying broken outbound links
It’s important to ensure that your web pages don’t contain broken links to other sites, as these can be interpreted as a sign of poor-quality content by Google and other search engines (with negative implications for performance in search results).
Finding these in SE Ranking and Semrush involves running a full website audit (which isn’t ideal, as you’ll end up using up one of your project slots to do so — more on project limits shortly).
Once your site audit is complete, you’ll need to go to an ‘issues’ or ‘warnings’ section. There you’ll be able to access a full list of broken outbound links.

I found the process of identifying broken outbound links in SE Ranking extremely fiddly — not only was a full site audit necessary, but I had to trawl through tons of warning sections before I could actually see the broken links. Exporting them was difficult too.
Site audits
Both Ahrefs and SE Ranking provide ‘site auditing’ features that let you evaluate how well your site is performing from both a technical SEO and on-page SEO perspective.
During a site audit, both tools will look out for issues that might be having a negative effect on your search ranking, including problems like:
- Slow-loading content
- Duplicate content
- SSL errors
- Crawl errors
- Missing headers
- Broken links
- Redirect errors
With both Semrush and SE Ranking, a site audit will provide you with an overall SEO ‘health score,’ along with a wide range of useful suggestions for improving your technical SEO.

They’ll also give you contextual help on what each suggestion means, and tips on how to address any problems found. Semrush is particularly good on this front — you can actually learn quite a lot about SEO in general from its contextual help alone.

A notable Semrush site auditing metric — and one that you won’t find in SE Ranking — is its AI search health score, which lets you get an at-a-glance sense of how accessible your site is to AI-driven search engines and LLMs. Alongside this you’ll find a link to a list of issues that may be preventing your site from performing as well as it could for AI-driven searches.

Both tools let you carry out site audits at a page (i.e., rather than domain) level too, giving you suggestions on things like:
- which keywords to add
- steps you can take to make a page appear as a Google ‘featured snippet’
- how to improve your body copy and meta descriptions
- which websites to approach for backlinks
- length of content
- internal linking strategies
In terms of which tool’s on page SEO checker fares better here, I found that the information provided by Semrush is more digestible and actionable (this is partly due to the good contextual help discussed above).
It’s also because Semrush only surfaces key issues that it feels needs addressing on a page, while SE Ranking shows you everything — good or bad.
However, SE Ranking’s page checker has a significant edge over Semrush’s in that it can be used on any URL you like, without using up a project slot (Semrush restricts you to auditing pages that you’ve added to your account as ‘projects,’ of which a limited number are available).
Interface and ease of use
SE Ranking and Semrush boast similar enough interfaces, in that you use a vertical menu on the left to navigate to particular features and data, which are then displayed on the right.
There’s not a huge amount in it, but I’d probably say that Semrush is slightly easier to use than SE Ranking.
The main reason for this is that SE Ranking uses a navigation system that involves hovering over icons, multiple expansions and dropdowns — and for whatever reason, it’s really easy to hover to the wrong spot and have to start your journey all over again. This can interrupt your workflow.

When testing the products, I found Semrush’s strictly ‘vertical’ approach to feature navigation a lot more intuitive.

Otherwise, you’ll probably encounter similar learning curves from both Semrush and SE Ranking. And these learning curves are possibly less to do with how to use either tool, but what to do with the information they provide you with. There’s a great deal of this to deal with, especially where Semrush is concerned.
Because of this, contextual help is important — and both platforms give you a lot of it. On balance, I’ve found that the contextual advice provided by Semrush a bit more detailed, but again, there’s not much in it.
Pricing and value for money
Compared to a lot of other business apps, SE Ranking and Semrush are expensive (Semrush especially so). This is mainly because you’re not just paying for functionality, you’re paying for access to a lot of data, including some fairly significant competitive intelligence.
At the time of writing SE Ranking offers four plans:
- Essential: $65 per month
- Pro: $119 per month
- Business: $259 per month
- Custom plan: negotiable

As for Semrush, it also offers users four pricing plans:
- Starter: $199 per month
- Pro+: $299 per month
- Advanced: $549 per month
- Custom: negotiable.

As you can see, there’s quite a discrepancy in pricing here: SE Ranking is considerably cheaper than Semrush.
(In fact, it’s considerably cheaper than other key SEO solutions too, especially Ahrefs and Moz.)
But does this equate to SE Ranking giving you more value for money? Well, to answer this question there are a few key features and limits worth zooming in on. I’ll go through these now.
Account access
By default, all Semrush plans only come with one user account or ‘seat’.
If you want to add extra users, you need to pay an additional per-user fee, which typically ranges from $45 to $100 per month per user, depending on your plan level. This can push costs up quite quickly for teams, agencies, or businesses that require access for multiple staff members.

SE Ranking is a bit more generous when it comes to users. Although, like Semrush, its cheapest plan only provides one seat, its ‘Pro,’ and ‘Business’ plans come with additional ones (the seat count on these plans is 3 and 5 respectively).
Additional SE Ranking seats are cheap too: just $20 per user.
So in general, you’ll usually find that creating a multi-user setup is cheaper with SE Ranking.
Project limits
Most SEO tools place limits on the number of projects you can create.
This matters because some important functionality on both products is ONLY available if you are working within a project — for example, site auditing, toxic link analysis and rank tracking.
On its mid-tier plan, SE Ranking lets you work with 30 projects, which is double the allowance provided by Semrush’s equivalent plan (15 projects). Move up to SE Ranking’s $259 per month plan, and project limits are removed entirely, giving you unlimited projects.
By contrast, across its three main plans, Semrush restricts project numbers to 5, 15, and 40 respectively — meaning that even on its higher-tier plans, users working with multiple domains may still encounter practical workflow limits (agency customers particularly so).
So a definite win for SE Ranking here.
Reporting limits
As is the case with seat and project limits, SE Ranking is again more generous than Semrush when it comes to the number of reports you can export per day — its $119 per month and $259 per month plans let you pull as many reports as Semrush’s $299 and $549.
(Semrush lets you pull 5,000 and 10,000 reports per day on these plans respectively.)
And SE Ranking lets you pull more rows of data too on these two plans (50,000 and 100,000 to Semrush’s 30,000 and 50,000 respectively).
What you have to remember here however is that because Semrush’s backlink database is a lot bigger than SE Ranking’s, for many queries, there might not be as much data to export.
Rank tracking
Rank tracking (also known as position tracking) lets you monitor how a website ranks in search results for a set of target keywords that you define.
SE Ranking takes a slight win over Semrush here in terms of keyword tracking limits. On its mid-tier plan, SE Ranking lets you track 2,000 keywords per day — 500 more than Semrush’s equivalent plan (1,500 keywords).
Both platforms offer identical limits on their entry-level plans (500 keywords per day) and their higher-tier plans (5,000 keywords per day).
So when it comes to traditional keyword rank tracking, SE Ranking edges ahead, particularly given that its plans are considerably cheaper than Semrush’s.
Both platforms also let you conduct prompt tracking inside AI-generated search results, but they take very different approaches to pricing and access.
With Semrush, AI prompt tracking is built directly into its core ‘Semrush One‘ plans. Even on the entry-level Starter plan ($199/month), you get a built-in allowance of 50 tracked prompts, rising to 100 prompts on Pro+ and 200 prompts on Advanced — without the need to purchase any add-ons.
By contrast, SE Ranking requires users to purchase a separate AI Search add-on to access prompt tracking. While this add-on offers higher prompt limits (starting at 200 prompts, scaling to 1,000+ prompts), it comes at a significant extra cost — $89 to $345 per month — depending on usage.
Crawl limits
Both SE Ranking and Semrush place limits on the number of web pages you can crawl for technical SEO errors (as part of your campaigns’ site audits).
In SE Ranking, the limits are again considerably more generous than the Semrush equivalents. For example, on the SE Ranking mid-level $119/mo plan, you can crawl 250,000 pages per month; the Semrush $199/mo entry-level plan’s crawl limit is 100,000.
So, for $80 less per month than Semrush’s entry level plan, SE Ranking lets you crawl 2.5 times the number of pages each month.
This disparity in crawl limits continues across all plans. So if you are dealing with a lot of very large websites, SE Ranking may be the better choice for you.
Historical data
Historical data provides insights into how a website’s keyword rankings, traffic and other key metrics have evolved over time — letting you understand what SEO tactics may have worked for a website in the past and which ones didn’t.
SE Ranking provides a rather limited amount of historical data — its dataset only stretches back to 2020.
But so long as you’re on a $299 ‘Pro+’ plan or higher, you can access data from as long ago as 2012 with Semrush.
Database size
Semrush gets its biggest ‘value for money’ win over SE Ranking when you consider database size.
While Semrush’s keyword database contains around 27.9 billion keywords, SE Ranking’s contains 5.4 billion.
Similarly, Semrush’s backlink database dwarfs SE Ranking’s — it contains 43 trillion links to SE Ranking’s 2.9 trillion.
This means that when it comes to the quantity and quality of data that you get from both these tools, the better value tool is Semrush.
Free trial length
In common with other SEO solutions, SE Ranking and Semrush let you try before you buy, thanks to the availability of free trials for both platforms.
SE Ranking offers the better free trial proposition in my view, for two reasons: first, it’s a longer trial, lasting 14 days (to Semrush’s 7). And unlike Semrush’s trial, you don’t need to enter any credit card details to access it.
You can access the SE Ranking 14-day trial here.
Semrush does occasionally make longer trials available, but they’re not always that easy to find.
Note: we’ve been given an extended trial link that Style Factory readers can use to get a double-length Semrush trial.
Customer support
When it comes to customer support, Semrush offers the more comprehensive setup. It provides three support channels: phone, live chat, and email.

SE Ranking, by contrast, offers two: live chat and email.
With both platforms, you have to interact with a chatbot before you can reach a human support agent. In my testing, Semrush’s chatbot provided clearer and more useful responses, while SE Ranking’s bot was more likely to misunderstand queries. It also took longer to connect me with a support agent.
Both tools also provide online help centers. Semrush’s knowledge base is available in 14 languages, while SE Ranking’s is offered in seven.

User reviews
So far, you’ve heard my take on SE Ranking vs Semrush. But what do real-world users think of the two products? To get a sense of user reaction to both tools, I compiled some satisfaction data from popular software review sites — you can view this in the table below:
| Review site | SE Ranking rating | Semrush rating |
| Capterra | 4.7 (297 reviews) | 4.6 (2,312 reviews) |
| G2 | 4.8 (1,422 reviews) | 4.5 (3,258 reviews) |
| TrustRadius | 9.3/10 (39 reviews) | 8.6 (768 reviews) |
| Average rating (out of 5) | 4.7 | 4.5 |
As you can see, SE Ranking won the battle of the user ratings here, averaging a 4.7 out of 5 score to Semrush’s 4.5. However, you should note that the Semrush rating is based on considerably more user reviews than SE Ranking, so is likely to be a more accurate indicator of user satisfaction.
SE Ranking vs Semrush: the verdict
As SEO tools go, SE Ranking and Semrush give you a lot of bang for the buck. They are both significantly more generous when it comes to reporting limits than key rivals Ahrefs and Moz, and better than either for doing PPC research too.
SE Ranking beats Semrush when it comes to pricing — it offers a lot of what Semrush does at a considerably lower price, being particularly generous when it comes to project limits and crawl limits.
Semrush wins when it comes to the quantity of data you can access. Its link and keyword databases are considerably bigger than SE Ranking’s, meaning that the number and quality of results you’ll get from it will both generally be higher (something that was reflected in my testing). And its feature set is larger too — especially when it comes to paid advertising research data and the availability of CRM-style outreach tools.
If you’re on a budget, there’s a lot to be said for using SE Ranking, which arguably offers more general value for money than Semrush.
But if you can afford a Semrush subscription, you’ll end up with the more professional option and the one that will give you the most insightful data going forward.
I hope you’ve found this SE Ranking vs Semrush comparison useful! As ever, we suggest that you try both products out yourself carefully via a free trial — you’ll find links to these below.
I’ll leave you with a summary of the key pros and cons of both platforms, and if you have any queries at all about either, just put them in the comments.
Pros and cons summary
Reasons I’d use SE Ranking over Semrush
- It’s considerably cheaper than Semrush.
- It is more generous when it comes to project limits.
- It lets you crawl more pages each month than Semrush.
- Its link intersect tool works with more websites.
- Its broken backlink finding tool is considerably better than Semrush’s.
- Its position tracking tool lets you track more keywords.
- Based on data available from software comparison sites, its user satisfaction ratings are higher than Semrush’s.
- Its free trial is longer, and doesn’t require you to submit any credit card details before accessing it.
Reasons I’d use Semrush over SE Ranking
- Its keyword research database is much larger than SE Ranking’s.
- Its link database is much bigger.
- It offers more reliable AI visibility data.
- Its paid advertising research features are more comprehensive.
- Its backlink checker tool is considerably stronger.
- It gives you excellent CRM-style tools for conducting link-building campaigns.
- It’s easier to use.
- Its customer support offering is more comprehensive.
Alternatives to SE Ranking and Semrush
SE Ranking and Semrush are by no means the only options when it comes to SEO platforms. Some well-known alternative SEO tools include:
- Ahrefs
- Growthbar
- Majestic
- Moz
- Raven Tools
- Serpstat
- SpyFu
- SEO PowerSuite
We have reviews and comparisons of some of these available on our site — just follow the links below to access them:
You may also find our full Semrush review of use; and our Ahrefs vs Moz vs Semrush video comparison, below, is a good resource for understanding how SE Ranking’s key rivals all stack up against each other.
Related content from Style Factory
Update details
This article was updated on January 30, 2026. The following changes were made:
- A new ‘Quick Verdict’ section was added.
- Several product screenshots were updated or added.
- Semrush pricing plan information was updated.
- The keyword database test data was refreshed.
- The backlink database test data was refreshed.
- The rank tracking section was updated to include prompt tracking limits.
- The customer support section was revised and simplified.
- The pros and cons summary was updated.
No comments